Recevez la newsletter BDM 💌
Recevez la newsletter BDM 💌

Datadome

Une solution qui protège contre les bots, le scraping et la fraude

Aller sur le site de Datadome

Découvrir Datadome

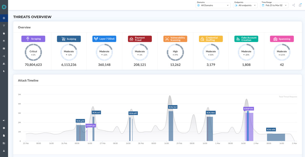
Datadome est une solution de protection face aux bots qui s’adresse aux grandes entreprises. Accessible depuis un navigateur web et sur tous les supports (smartphone, tablette, ordinateur), Datadome analyse notamment les requêtes en temps réel sur vos plateformes, protège contre le scraping ou les attaques par déni de service (DDoS). La solution est également disponible en version mobile, sur iOS et Android.

Parmi les fonctionnalités proposées par DataDome :

  • Détection de bots : une analyse de chaque requête est effectuée sur vos sites web, vos applis mobiles et vos APIs en temps réel.
  • Protection automatisée et alimentée par l’IA : le système peut analyser jusqu’à 5 milliards de signaux de données par jour. Une équipe SOC surveille votre trafic et les éventuelles menaces.
  • Test CAPTCHA : pour éviter de nuire à l’expérience, un test CAPTCHA est appliqué à 1 utilisateur sur 10 000. Ce test peut être entièrement personnalisé, et sa résolution est simplifiée pour l’internaute.
  • Tableau de bord : il est possible de visualiser le trafic et les menaces en temps réel, ainsi que l’historique des attaques passées ou celles en cours. Vous pouvez aussi trier votre trafic par dimension ou modèle. Le module propose parallèlement des analyses hebdomadaires et des audits.

Datadome propose quatre formules payantes :

  • À partir de 3 090€ par mois : comprend principalement l’analyse de 100 millions de requêtes par mois, la protection contre les bots alimentée par machine learning et le système de protection des sites web.
  • À partir de 5 390€ par mois : inclut notamment l’analyse de 200 millions de requêtes par mois, une équipe d’assistance dédiée et le système de protections de sites web, applications mobiles et APIs.
  • À partir de 7 190€ par mois : comprend principalement l’analyse de 300 millions de requêtes par mois, l’accès à un service SOC et des espaces de travail multiples.

En fonction de vos besoins opérationnels, il est possible d’obtenir une offre adaptée. Pour cela, contactez le service client de Datadome. Chacune des formules peut être expérimentée en réservant une démo.

Prix

  • Version payante : À partir de 3090 € par mois

Disponible sur...

  • Icon Application AndroidApplication Android
  • Icon Application iPhoneApplication iPhone
  • Icon Navigateur webNavigateur web

L'avis des utilisateurs (0)

Donnez votre avis

En cliquant sur Valider, vous certifiez que : votre avis reflète votre propre expérience, vous n’êtes pas lié à l’éditeur, vous n’êtes pas lié à un concurrent de l’éditeur et vous n’avez reçu aucune compensation financière. Les avis sont modérés avant publication pour éviter les avis factices. Les auteurs des avis restent responsables de leurs propos devant la loi.Votre adresse email ne sera pas publiée.

Recevez par email toute l’actualité du digital

Voir la newsletter d'hier

En cliquant sur "S'inscrire", vous acceptez les CGU ainsi que notre politique de confidentialité décrivant la finalité des traitements de vos données personnelles.