Recevez la newsletter BDM 💌
Recevez la newsletter BDM 💌

Abla Analytics

Un outil de web analyse pour mesurer l'audience des sites Internet

Aller sur le site d'Abla Analytics

Découvrir Abla Analytics

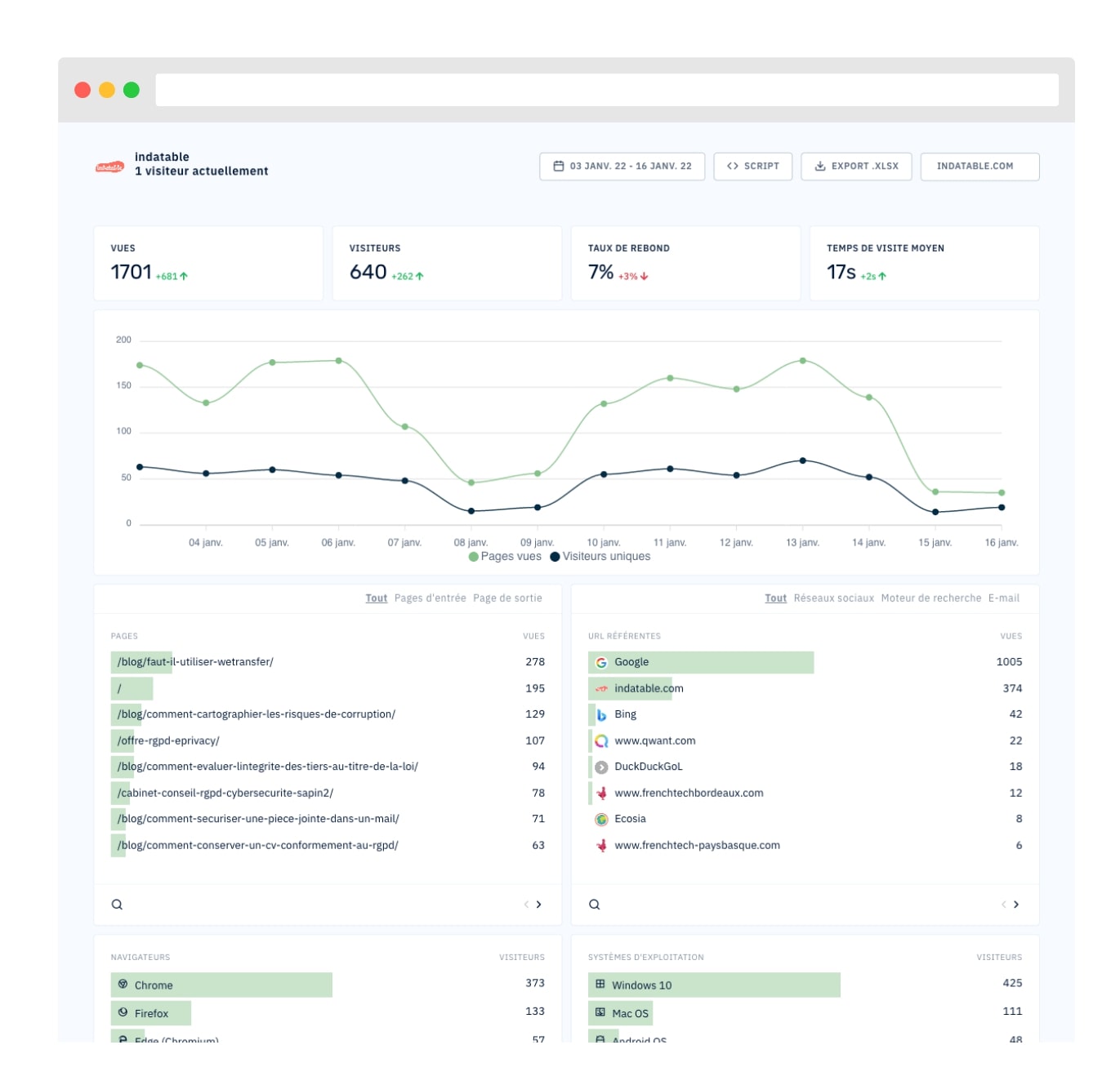
Abla Analytics est une solution de mesure d’audience pour les sites Internet, qui permet de récolter de nombreuses données liées aux visites. Conforme au RGPD et sensible aux recommandations de la CNIL, la plateforme est une bonne alternative à Google Analytics.

Voici les principales fonctionnalités proposées par Abla Analytics :

  • Récolte de données : l’outil est conçu pour récupérer les données liées au parcours des utilisateurs sur votre site web, en prenant en compte leurs interactions. Vous pouvez visualiser toutes ces informations depuis un dashboard personnalisable. Les données sont anonymisées et sécurisées, ce qui signifie qu’elles ne sont pas revendues à des tiers.
  • Suppression des cookies : reconnue par la CNIL comme une solution exemptée de consentement, Abla peut récolter les données de tous les internautes sans qu’ils aient besoin d’accepter les cookies. Vous pouvez donc tout simplement les retirer de votre site.
  • Contournement d’AdBlock : les bloqueurs de publicités n’empêchent pas Abla de collecter les données réellement nécessaires à l’analyse de la mesure d’audience.
  • Ajout d’un formulaire de consentement : l’outil met à disposition un script que vous pouvez ajouter sur votre site. Il permet aux visiteurs de demander la suppression des données collectées sur leur navigation en refusant le suivi ultérieur.

L’installation de la solution se fait rapidement, il vous suffit de copier-coller le code fourni par Abla dans vos pages. Aucune configuration spécifique n’est requise, et les données de visites sont accessibles instantanément dans votre tableau de bord.

Gratuit pour les sites qui génèrent moins de 5 000 pages vues par jour, l’outil propose aussi une version d’essai pendant 30 jours pour tester toutes les formules. Côté tarifs, il existe 2 offres distinctes :

  • une formule à partir de 6 € par mois (progressive selon votre trafic) qui offre les fonctionnalités de base,
  • une formule à partir de 99 € par mois (progressive selon votre trafic) qui offre le partage des accès avec des tiers, le nom de domaine personnalisable, le multicompte ou encore la personnalisation de l’interface.

Prix

  • Version gratuite
  • Version d'essai
  • Version payante : À partir de 6 € par mois

Disponible sur...

  • Icon Navigateur webNavigateur web

L'avis des utilisateurs (1)

Les avis sont modérés avant publication pour éviter les avis factices. Malgré tous nos efforts, nous ne pouvons garantir l'exactitude et la légitimité des avis publiés.
1,0
5
4
3
2
1
  • boisard, chargée de communication chez Pays HLV
    1,0

    Bonjour, j’ai utilisé cette plateforme pour remplacer google analytics.au début tout s’est très bien passé. J’ai récupéré mes données jusqu’en juin 2024. j’ai voulu poursuivre , plus rien n’est accessible, …Ils sont injoignables par téléphone, mail, les rendez-vous ne sont pas respectés…; on essaye de se passer de Google mais cette mésaventure refroidit ….je déconseille complétement

Donnez votre avis

En cliquant sur Valider, vous certifiez que : votre avis reflète votre propre expérience, vous n’êtes pas lié à l’éditeur, vous n’êtes pas lié à un concurrent de l’éditeur et vous n’avez reçu aucune compensation financière. Les avis sont modérés avant publication pour éviter les avis factices. Les auteurs des avis restent responsables de leurs propos devant la loi.Votre adresse email ne sera pas publiée.

Recevez par email toute l’actualité du digital

Voir la newsletter d'hier

En cliquant sur "S'inscrire", vous acceptez les CGU ainsi que notre politique de confidentialité décrivant la finalité des traitements de vos données personnelles.